科技圈
作品数 4417
云开·全站体育app登录 膨润土猫砂的所有知识:原料价格、钠基钙基区别、中美矿山分布等
云开·全站体育app登录 膨润土猫砂的所有知识:原料价格、钠基钙基区别、中美矿山分布等大家好,我是叁胖,今天和大家聊聊膨润土猫砂。目录:一、加工工艺。加工不难,大概流程是,上面的膨润土原矿石,粉碎,然后过筛去灰,就能装袋卖了。
2025-07-01 10:04:31
kaiyun.ccm 中国科技馆中秋节门票价格是多少钱?附预约购票入口
kaiyun.ccm 中国科技馆中秋节门票价格是多少钱?附预约购票入口北京本地宝频道提供中国科技馆中秋节门票价格是多少钱?附预约购票入口有关的信息,中秋假期即将到来,中国科技馆中秋小长假期间正常开放,主展厅的门票价格是30元,票价信息详见正文。
2025-07-01 10:04:24
kaiyun全站网页版登录 2023中国科技馆正月十五开馆吗?票价及开放时间一览
kaiyun全站网页版登录 2023中国科技馆正月十五开馆吗?票价及开放时间一览北京本地宝频道提供2023中国科技馆正月十五开馆吗?票价及开放时间一览有关的信息,正月十五元宵节到来,中国科技馆元宵节是正常开放的,参观游玩需要提前预约购票,详见正文。
2025-07-01 10:03:41
kaiyun全站网页版登录 iPhone6/iPad mini 4/iPad Air 2续航跑分对比
kaiyun全站网页版登录 iPhone6/iPad mini 4/iPad Air 2续航跑分对比iPad mini 4上市已经一个星期了,目前关于这款新产品的各种测试已经完成,我们可以通过这些跑分和电池续航测试来了解一下这款新设备的性能到底如何。
2025-07-01 09:03:42
kaiyun.ccm 苹果iPad mini4上手评测:一次低调的升级
kaiyun.ccm 苹果iPad mini4上手评测:一次低调的升级在今年9月的秋季发布会,iPhone 6s和iPad Pro主角光环太强烈,以至于同为新品的iPad mini 4就一句“比上代更轻薄”便算作发布。当时
2025-07-01 09:03:41
开yun体育app官网网页登录入口 中国科技馆五一门票多少钱?附官网购票入口
开yun体育app官网网页登录入口 中国科技馆五一门票多少钱?附官网购票入口北京本地宝频道提供中国科技馆五一门票多少钱?附官网购票入口有关的信息,五一假期即将到来,中国科技馆五一期间正常开放,主展厅的门票价格是30元,票价信息详见正文。
2025-07-01 09:03:27
开yun体育app官网网页登录入口 IIR滤波器具有相位不线性,不容易设计
开yun体育app官网网页登录入口 IIR滤波器具有相位不线性,不容易设计文章浏览阅读4.1w次,点赞25次,收藏118次。FIR:有限脉冲响应滤波器。有限说明其脉冲响应是有限的。与IIR相比,FIR具有线性相位、容易设计的优点。这也就说明
2025-07-01 08:02:48
kaiyun全站网页版登录 2019新款ipad和ipad mini值得买吗 新旧iPad配置对比介绍
kaiyun全站网页版登录 2019新款ipad和ipad mini值得买吗 新旧iPad配置对比介绍就在日前,苹果官方正式上架了新款iPadAir和新款iPadmini,其中ipadmini是间隔4年后再次推出新款,而新款ipadair屏幕增加至10.5英寸。
2025-07-01 08:02:16
云开·全站体育app登录 中国科技馆门票种类+价格+优惠及购票入口
云开·全站体育app登录 中国科技馆门票种类+价格+优惠及购票入口北京本地宝频道提供中国科技馆门票种类+价格+优惠及购票入口有关的信息,中国科技馆展区由主展厅、儿童科学乐园、特效影院和短期展厅等组成,各展厅单独售票,北京本地宝整理了中国
2025-07-01 08:01:59
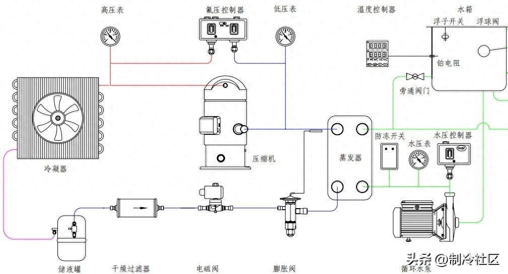
云开·全站体育app登录 冷水机制冷系统、水系统、电器系统与常见故障
云开·全站体育app登录 冷水机制冷系统、水系统、电器系统与常见故障制冷冷水机组由三个相互关联的系统组成:制冷剂循环系统、水循环系统、电器自控系统。
2025-07-01 07:01:41