1。梁和圆柱之间的连接
1.1梁和柱之间的刚性连接有三种形式。
(1)梁法兰,网络和色谱柱都是完全穿透的焊接,即所有焊接节点;
(2)光束法兰和色谱柱已完全焊接,并且横梁网和柱被螺栓固定,即螺栓焊接的混合节点;
(3)梁法兰,网络和色谱柱被螺栓固定,即完全螺栓固定的节点;

上图显示了三种类型的梁和柱刚性连接节点
1.2梁和柱之间的刚性连接的结构
(1)I形梁和I形圆柱或框列之间刚性连接的详细结构:

上图显示了光束和柱的刚性连接细节
(2)当I形列和框列通过悬臂梁截面连接到框架梁时,有两种结构措施:悬臂梁和梁的焊接混合节点; b。悬臂梁和梁的完全螺栓节点。

上图显示了柱带的悬臂梁部分与光束之间的连接
当梁和色谱柱紧密地连接时,根据地震强化结构,该色谱柱在梁法兰上方和下方的节点范围内。圆柱法兰和圆柱网之间的组合焊缝或框柱壁板之间应完全穿透。焊接接缝。
1.3结构措施,以提高梁和柱之间刚性连接的地震抗性
对于具有地震抗性要求的光束和圆柱的刚性连接,在遇到罕见和强烈的地震时,应在节点损坏之前确保钢梁的结构损害,以确保梁和圆柱节点的安全,强烈的节点和弱组件“设计原理。
(1)骨形连接
骨形连接通过削弱钢梁来保护梁柱节点。这种骨形连接在日本更受欢迎。

上图显示了骨形连接
(2)楔形盖板连接
在不降低梁的强度和刚度的情况下,焊接楔形盖板以通过焊接梁的末端法兰来实现梁的强度和刚度来增强梁柱节点。



上图显示了几种常见的焊接楔形盖的方法
(3)外部连接加强板连接
对于盒子或圆形横截面和梁之间的刚性连接,除了使用骨形连接和楔形盖板外,外部加强剂也可以连接,并且节点强度明显大于钢梁的强度。
1.4 I形横截面柱紧密连接到弱轴上的主梁
当I形横截面柱在弱轴方向上牢固地连接到主梁时,应将水平圆柱加固的肋骨设置在主梁法兰的相应位置开yun体育app官网网页登录入口,并应将柱的垂直连接板设置光束高度范围和厚度应分别设置为梁法兰和网络。厚度相同。圆柱水平僵硬的肋骨,圆柱法兰和网都是完全穿透的斜角焊缝kaiyun.ccm,垂直连接板和柱网被作为圆角焊缝连接到柱网。主梁和色谱柱之间的场连接如图所示。


上图显示了I形色谱柱的弱轴与主梁之间的刚性连接
1.5加强I形梁和柱节点域
由上下水平加强剂和柱法兰包围的列网被简单地称为节点域。在外围弯矩和剪切力的作用下,当节点域的厚度不符合规范公式的计算要求时,应部分增厚或焊接节点域的列网。

上图显示了节点域周围的内力

上图显示了节点域的厚度
1.6梁和色谱柱之间的铰接连接
梁和圆柱之间的铰接连接分为:仅光束Web连接和光束法兰连接:




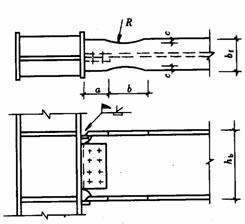
1.7不平等的高粱柱连接
当色谱柱两侧的梁不相等时,应根据两侧的梁之间的高度差分别考虑它们。当梁高度差大于150mm时,应在两侧的梁法兰的高度上分别提供加劲板。当光束高度差小于150mm时,应将其高度较小的光束的末端变成可变的横截面,并且可变横截面的斜率小于1:3。或设置倾斜的加劲板。

上图显示了连接节点的不等腹股沟列
2。各种横截面的剪接连接
2.1 I形横截面柱的剪接接头
柱的剪接节点通常是直接连接的节点,并且柱的剪接接头应位于框架节点的塑料区域外。它们通常应比框架梁高约13m。考虑到方便的运输和起重条件等因素kaiyun全站网页版登录,柱安装单元通常使用两三层和一件件,长度小于12m。根据设计和构造的特定条件,可以焊接或高强度螺栓。
对于非静态设计中的焊接连接,可以使用部分穿透焊缝,并且斜角焊缝的有效深度不应小于板厚度的1/2。与地震阻力要求的焊缝连接应完全穿透斜角焊缝。
法兰通常通过完全穿透的斜角焊接焊接,并且可以将网络与高强度螺栓连接。焊接列网时,上列Web打开了K形斜角,需要焊接。盒形横截面柱的剪接接头应焊接,以促进全截面渗透率。

螺栓焊接的完整焊接

2.2箱柱的焊接接头
当高层钢结构中的框柱连接到下部钢混凝土中的横柱时,应在横截面形式的变化时考虑力的平滑传输。框柱的一部分应通过指甲转移到混凝土中,并将力的另一部分转移到下面的横柱上,如下图所示。在这两个部分之间的连接下,交叉形列的网络应延伸到框列,以形成两个部分的过渡部分。投影的长度应不小于柱宽度加上200mm,即L≥b200mm,并且过渡部分的横截面处于场的形状。过渡部分在主梁下方并靠近主梁。
焊接的指甲应安装在两个部分的关节上和向下。指甲的间距和柱间距在过渡部分中应为150mm,不超过200mm,并且沿着横切柱的总高度不得超过300mm。
钢混凝土中的横切柱的剪接接头很难在带有高强度螺栓的横截面中连接腹板,并且应该焊接法兰和网。


2.3可变横截面的拼接
当列需要更改其横截面时,柱横截面高度通常用于仅改变法兰的厚度。如果需要更改列横截面高度,则列的变量部分应由工厂完成,并尝试避免光束柱连接节点。偏心近的方法可用于侧列,这不会影响外部墙板的悬挂,但是应考虑上下列的偏心产生的额外弯曲力矩,并且可以使用偏心的方法来用于中央列。水平加强剂或横向分区应安装在列的可变横截面上。

上图是带有可变横截面的I形列的剪接
对于小截面的正方形或圆形管,也可以剪接跨型水平僵硬分区,如下图所示。

3。各种横截面梁的剪接连接
主梁的施工位点剪接主要用于连接圆柱的外悬臂梁部分和梁的整个柱焊接节点的中间光束部分。第二个是框架缸结构中的柱梁之间的连接。剪接表格包括:螺栓焊接连接,全螺栓,完全焊接。

4。次级光束和主梁之间的连接
次级束和主梁之间的连接通常设计为铰接。主梁被用作次级梁的支撑,次级光束可以视为简单的支撑梁。剪接形式如下图所示。主梁的次级束和垂直僵硬板的网络通过高强度螺栓连接(图A和B)。当次级梁的内力和横截面很小时,它也可以直接连接到主梁的网络。 (图C)。

当次级光束具有大量的跨度,大跨度和载荷时,应将次级束和主梁之间的连接设计为刚性连接。目前,次级光束可以被视为连续梁,可以减少次级束的挠度并节省钢。次级梁和主梁之间的刚性连接如下图所示。

5。主梁的侧角支架
根据地震设计,应在可能会出现塑料铰链的光束上向横向对带有上下法兰(通常在圆柱轴的1/8至1/10的光束跨度)。可以根据轴向压缩构件来计算横向角支架,并应满足长度和薄比要求。

6。横梁网络开口的加固
当由于管道的通过而需要在梁的网上制造一个孔时,是否应根据孔的位置和大小来确定光束。当圆形孔的直径小于或等于梁高度的1/3,并且孔间距大于光圈的3倍,并且可以避免在梁跨度的1/8内打开孔结束,无法给出任何加固。
当由于打开而需要加固时,弯矩是由梁翼边缘承担的,剪切力由孔口横截面和孔周围的加固板共同承担。如下所示,可以通过套管,环形加固板或焊接V形加齿剂来加强圆孔的加固,如下所示。

当在梁的网络上打开矩形孔时,网络上的剪切阻力受到很大的影响。应在孔周围安装僵硬的板。穿过孔的纵向僵硬板的长度不小于矩形孔的高度,而僵硬的肋骨的宽度是梁翼边缘的宽度。厚度的1/2与网络相同,如下图所示。


